2020Äê3ÔÂ25ÈÕ£¬£¬£¬£¬£¬£¬£¬£¬Ê÷¸ù¿Æ¼¼CEOºØ¶«¶«ÏÈÉúÓ¦Ñû¼ÓÈëÁËÖйúÐÅϢͨѶÑо¿Ôº¡¢¹¤ÒµºÍÐÅÏ¢»¯²¿È˲Ž»Á÷ÖÐÐÄ¡¢Öйú»¥ÁªÍøÐ»á¡¢¹¤Òµ»¥ÁªÍø¹¤ÒµÍ¬ÃË¡¢5GÓ¦Óù¤Òµ·½ÕóÒÔ“‘ÖÇÄÜ+’ѧԺ”Ϊ»ù´¡£¬£¬£¬£¬£¬£¬£¬£¬ÌᳫµÄÖúÁ¦ÆóÒµ¸´¹¤¸´²ú¡¢¼ÓËÙÍÆ¶¯ÆóÒµÊý×Ö»¯×ªÐÍÉý¼¶£¬£¬£¬£¬£¬£¬£¬£¬“ͬºôÎü¡¢¹²ÔËÆø¡¢ÍòÖÚÒ»ÐÄ£¬£¬£¬£¬£¬£¬£¬£¬Õ½ÒßÇ锹«ÒæÖ±²¥Ô˶¯¡£¡£¡£¡£¡£
Ôڴ˴ο¹»÷ÒßÇéÖУ¬£¬£¬£¬£¬£¬£¬£¬¹¤Òµ»¥ÁªÍø¶ÔÖúÁ¦Õþ¸®¾öÒé¼°ÆóÒµ¸´¹¤µ£µ±×ÅÖ÷ÒªÒª½ÇÉ«£¬£¬£¬£¬£¬£¬£¬£¬ÒàÎªÖÆÔìҵδÀ´Á¢ÒìÉú³¤´øÀ´Æôʾ¡£¡£¡£¡£¡£ºØ¶«¶«ÏÈÉú´ÓÏÖʵ°¸Àý³ö·¢£¬£¬£¬£¬£¬£¬£¬£¬½²ÊöÁ˺óÒßÇéʱÆÚ£¬£¬£¬£¬£¬£¬£¬£¬¹¤Òµ»¥ÁªÍøÆ½Ì¨¸³ÄÜÓëδÀ´¹¤Òµ·¶Ê½×ª±ä¡£¡£¡£¡£¡£
ÔÚ´ËÎÒÃǽ«Ö±²¥È«ÎÄ·ÖÏí¸ø¸÷ÈË¡£¡£¡£¡£¡£
ÁÐλÇ×°®µÄÌýÖÚ£º
¸´¹¤¾ÙÐÐʱ ÎÞ·¨ÏÖ³¡µ÷ÑÐ ÔõÑùÕÆÎÕ¸´¹¤ÇéÐÎ
Õâ¶ÎÊÓÆµÊÇ 3ÔÂ21ÈÕÑëÊÓÐÂÎŲ¥µÄ£¬£¬£¬£¬£¬£¬£¬£¬ÄÚÀïÌáµ½µÄÒ»¸ö³¡¾°Êǹ¤³Ì»úеָÊýÔõÑù·´Ó¦Ã¿Ò»Ììʵʱ¿ª¹¤ÇéÐΡ£¡£¡£¡£¡£ÎªÁËÒßÇ飬£¬£¬£¬£¬£¬£¬£¬Ó¦¹¤ÐŲ¿µÄÒªÇ󣬣¬£¬£¬£¬£¬£¬£¬ÌìÌìÎÒÃǶ¼»áÊÕÂÞÊý¾Ý£¬£¬£¬£¬£¬£¬£¬£¬Í³¼ÆÃ¿Ò»Ì쿪¹¤ÂʵÄת±ä£¬£¬£¬£¬£¬£¬£¬£¬Í¨¹ýÊý¾Ý·´Ó¦ÊµÊ±µÄ¿ª¹¤ÇéÐΡ£¡£¡£¡£¡£¸÷ÈË¿´µ½ÔÚÕâ¸öͼÉÏÃæ´Ó3ÔÂ20ÈÕ×îÏÈÎÒÃǹ¤³Ì»úе¿ª¹¤ÂÊÒѾ¸úÈ¥Äê³ÖƽÁË£¬£¬£¬£¬£¬£¬£¬£¬¿ÉÊÇÔÚ2ÔÂ23ÈÕʱ¼ä»¹»òÐíÖ»ÓÐÒ»°ëµÄ¿ª¹¤ÂÊ£¬£¬£¬£¬£¬£¬£¬£¬Õâ¸öÊý¾ÝÄܹ»ÊµÊ±·´Ó¦ÎÒÃǸ´¹¤µÄÇéÐΡ£¡£¡£¡£¡£
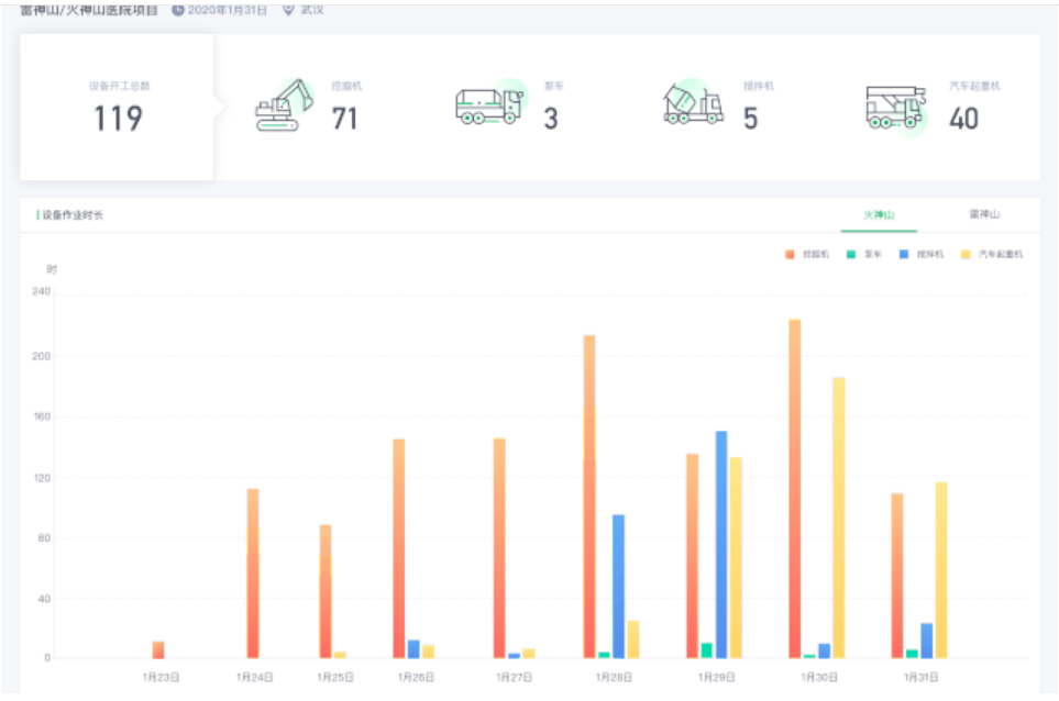
ÎÒÃÇÔÚÒßÇéʱ´ú»¹×¨ÃÅΪÕþ¸®Ô°ÇøºÍÆóÒµ¿ª·¢ÁËÒßÇé·À¿ØÐÅϢƽ̨£¬£¬£¬£¬£¬£¬£¬£¬Õâ¸öƽ̨ÊÇÃâ·Ñ¸øµ½Õþ¸®Ô°ÇøºÍÆóҵȥÓõġ£¡£¡£¡£¡£ÏÖÔÚÒѾÓÐ119¸öÔ°Çø¼°¼¯ÍÅÆóÒµ£¬£¬£¬£¬£¬£¬£¬£¬458¼ÒÆóÒµÔÚʹÓÃÕâ¸öƽ̨£¬£¬£¬£¬£¬£¬£¬£¬À´ÊµÊ±Í³¼ÆºÍÆÊÎöÕâЩÖÐСÆóÒµµÄ¸´¹¤ÇéÐΣ¬£¬£¬£¬£¬£¬£¬£¬°üÀ¨Ö°Ô±ºÍ»úеװ±¸µÄ¸´¹¤ÇéÐΡ£¡£¡£¡£¡£
ÕâÁ½µãÊǸ´¹¤½×¶ÎÎÒÃÇÓøùÔÆÆ½Ì¨×öµÄһЩÊÂÇé¡£¡£¡£¡£¡£

¿¹Òß¾ÙÐÐʱ ʳö½ôÆÈ ÔõÑùµ÷ÀíºÍÖÎÀíÊ©¹¤×°±¸
ÏÂÃæÎÒÃÇ̸̸ÔÚ¿¹ÒßÀú³ÌÖÐÎÒÃÇ×öµÄÁíÍâһЩÊÂÇé¡£¡£¡£¡£¡£
ÎÒÃÇÓÐÒ»¸ö²úÆ·½ÐÓ¦¼±×°±¸ÖÇÄÜÖÎÀíÆ½Ì¨£¬£¬£¬£¬£¬£¬£¬£¬¸÷ÈË¿´µ½Õâ¸ö½çÃæÄÚÀ£¬£¬£¬£¬£¬£¬£¬ÎÒÃÇͳ¼ÆÓÐ400¶ą̀ÔÚÎÒÃÇÆ½Ì¨ÉϵÄ×°±¸È¥Ö§Ô®ÁË»ðÉñɽ¡¢À×ÉñɽµÄ½¨É裬£¬£¬£¬£¬£¬£¬£¬ÎªÎ人µÄ¿¹Òß×ö³öÁËÒ»¶¨Ð¢Ë³£¬£¬£¬£¬£¬£¬£¬£¬Õâ¸öÖù״ͼÊÇÎÒÃÇÌìÌìÔÚ»ðÉñɽ¡¢À×Éñɽʩ¹¤ÊµÊ±µÄÇéÐΣ¬£¬£¬£¬£¬£¬£¬£¬²¢ÇÒÔÚÆ½Ì¨µÄÖ§³ÖÏÂÒ²ÓÐÓÃÌî²¹ÏÖ³¡Ð§À͹¤³Ìʦȱ·¦µÄÎÊÌâ¡£¡£¡£¡£¡£
¿¹Òß¾ÙÐÐʱ ·½²ÕÒ½Ôº¹Ø±Õ ÔõÑù×öºÃ×°±¸Î¬»¤
¸´¹¤¾ÙÐÐʱ ½µµÍÏÖ³¡Ö°Ô±ÊýÄ¿ ÌáÉýÉú²úЧÂÊ
¹¤Òµ»¥ÁªÍøÆ½Ì¨ÆóÒµ ÔõÑùÖ±½Ó×÷³öТ˳
ÒßÇéÓ°Ïì×ܽá
ÎÒÃÇ×ܽáÒ»ÏÂÔÚÕâ´ÎÒßÇéµ±ÖÐ×î´óµÄÓ°ÏìÊÇʲôÑùµÄÓ°Ï죬£¬£¬£¬£¬£¬£¬£¬ÎÒÔÚÕâÀïÓÃÁËÒ»¸öÈý½Ç£ºÈË¡¢Î£¬£¬£¬£¬£¬£¬£¬ÉÐÓÐÊý¾Ý¡£¡£¡£¡£¡£¸÷ÈËÖªµÀÎÒÃǽ²¹¤Òµ4.0£¬£¬£¬£¬£¬£¬£¬£¬½²CPSϵͳ£¬£¬£¬£¬£¬£¬£¬£¬¸ü¶àÊǽ²µ½ÎïºÍÊý×ÖË«°ûÌ¥Ö®¼äµÄ¹ØÏµ¡£¡£¡£¡£¡£ÎÒÃǺ£ÄÚÓÐÒ»±¾ÖøÃûµÄÖÇÄÜÖÆÔìµÄÊé½Ð¡¶ÈýÌåÖÇÄܸïÃü¡·£¬£¬£¬£¬£¬£¬£¬£¬¸ú¿Æ»ÃС˵Ãû×ÖºÜÏñ£¬£¬£¬£¬£¬£¬£¬£¬ËûÃÇÊǰÑÈ˵ÄÒòËØ¼Ó½øÀ´ÁË£¬£¬£¬£¬£¬£¬£¬£¬ÓÉÓÚ³ýÁËÎïºÍÊý×ÖË«°ûÌ¥ÒÔÍâÓ¦¸Ã°ÑÈ˵ÄÒòËØ¼Ó½øÀ´£¬£¬£¬£¬£¬£¬£¬£¬ÒÔÊÇÎÒÔÚÕâÀï½èÓÃÁËÕâÑùÒ»¸öÈý½ÇµÄÄ£×Ó¡£¡£¡£¡£¡£
¸÷ÈË¿´ÔÚÕâôһСÎÒ˽¼Ò¡¢Îï¡¢Êý¾ÝµÄÈý½Ç¹ØÏµÖУ¬£¬£¬£¬£¬£¬£¬£¬ÒßÇéûÓÐÓ°ÏìµÄ»ò·´¹ýÀ´ÔöÌíµÄ¾ÍÊÇÊý¾ÝÕâÒ»¿é£¬£¬£¬£¬£¬£¬£¬£¬Ö»ÒªÊÇÊý×Ö»¯µÄ£¬£¬£¬£¬£¬£¬£¬£¬Ö»ÒªÊÇÄܹ»Í¨¹ýDigitalµÄ·½·¨È¥ÉúÒâÈ¥ÔËӪȥÈö²¥µÄ£¬£¬£¬£¬£¬£¬£¬£¬Õâ´Î·´¶ø»ñµÃÒ»¸ö¿ìËÙÉú³¤£¬£¬£¬£¬£¬£¬£¬£¬¸÷ÈËÖªµÀÎÒÃÇÏßÉϵĹºÎ£¬£¬£¬£¬£¬£¬£¬ÏßÉϵÄÓéÀÖ£¬£¬£¬£¬£¬£¬£¬£¬°üÀ¨ÏÖÔÚСÅóÙ¹ØÔÚ¼ÒÀïÏßÉϵĽÌÓý£¬£¬£¬£¬£¬£¬£¬£¬ÔÚÏ߰칫µÄһЩ¹¤¾ß£¬£¬£¬£¬£¬£¬£¬£¬ÕâЩ¶¼»ñµÃÁË¿ìËÙÉú³¤£¬£¬£¬£¬£¬£¬£¬£¬Ö»ÒªËüÊÇDigitalµÄÊý×Ö»¯µÄ¹¤¾ß£¬£¬£¬£¬£¬£¬£¬£¬Ëü²»µ«Ã»ÓÐÊÜÓ°Ïì·´¶ø»áÓÐÒ»¸öÔöÌí¡£¡£¡£¡£¡£
¿ÉÊÇ£¬£¬£¬£¬£¬£¬£¬£¬·´¹ýÀ´ÈËÊÇ´ç²½ÄÑÐУ¬£¬£¬£¬£¬£¬£¬£¬Õâ´ÎÒßÇéµÄ¹Ø±ÕÖ÷ÒªÊǹØÓÚÈË£¬£¬£¬£¬£¬£¬£¬£¬È˶¯²»ÁË£¬£¬£¬£¬£¬£¬£¬£¬È˶¯²»Á˾͹ØÓÚ¸÷Ðи÷ÒµÖ»ÒªÐèÒªÈ˵½ÏÖ³¡È¥ÊÂÇéµÄËùÓÐÊܵ½ÁËÖØ´óµÄÓ°Ï죬£¬£¬£¬£¬£¬£¬£¬Í¬Ê±ÎïÌå918¹ÙÍøÎïÌåÖ»Óв¿·ÖµÄ£¬£¬£¬£¬£¬£¬£¬£¬ºÃ±È˵ÉúÑıØÐèÆ·ÕâЩ¿ÉÒÔÒÆ¶¯£¬£¬£¬£¬£¬£¬£¬£¬¿ÉÊÇÆäËûÎÒÃÇÕý³£Éú²úÓõ½µÄÁ㲿¼þÕâÑùһЩ¹¤¾ßÒÆ¶¯²»ÁË£¬£¬£¬£¬£¬£¬£¬£¬ÒÔÊǾͿ´µÃ³öÀ´Õâ´ÎÒßÇéÓ°ÏìµÄÊÇûÓÐÊý¾Ý»¯µÄÕⲿ·Ö£¬£¬£¬£¬£¬£¬£¬£¬Ö»ÒªÊÇÓÐÊý×Ö»¯µÄÄܹ»ÔÚÏßÉÏÉúÒâºÍÏßÉÏÔËÓªµÄËüÓ°Ïì½ÏÁ¿Ð¡¡£¡£¡£¡£¡£
ÈôÊÇÒ»ÇÐÔÚÏßÔËÓª ÒßÇéÄÎÎÒºÎ
ÒÔÊÇ£¬£¬£¬£¬£¬£¬£¬£¬ÕâÄÚÀï¸øÎÒÃÇÒ»¸öÆôʾ£¬£¬£¬£¬£¬£¬£¬£¬»òÕß˵»áÈÃÎÒÃÇÈ¥ÉñÍùÒ»ÏÂδÀ´µÄÖÆÔìÒµÓ¦¸ÃÊÇʲôÑù×Ó¡£¡£¡£¡£¡£ÎÒÏëδÀ´µÄÖÆÔìÒµÎÒÃÇÉñÍùÊÇÒ»¸öÔÚÏߵIJ¢ÇÒÊÇÉç»á»¯µÄ£¬£¬£¬£¬£¬£¬£¬£¬ÊÇÒ»¸öÖÇÄÜÔËÓªµÄϵͳ£¬£¬£¬£¬£¬£¬£¬£¬Èô¸ÉÄêÒÔºóµ±ÎÒÃÇÖÇÄÜÖÆÔìËùÓÐʵÏÖÒÔºóÓ¦¸ÃÊÇÔÚÏßÔËÓª£¬£¬£¬£¬£¬£¬£¬£¬²¢ÇÒ£¬£¬£¬£¬£¬£¬£¬£¬Éç»á»¯È¥µ÷¶¯È«Éç»áµÄÖÆÔì×ÊÔ´ºÍ֪ʶÂÄÀú£¬£¬£¬£¬£¬£¬£¬£¬ÁíÍâËüÊÇÒ»¸öÖÇÄÜ»¯£¬£¬£¬£¬£¬£¬£¬£¬Í¨¹ýAI£¬£¬£¬£¬£¬£¬£¬£¬Í¨¹ý´óÊý¾ÝÇý¶¯µÄÔËÓªµÄϵͳ¡£¡£¡£¡£¡£ÎÒÏëÕâÊÇÎÒÃǹØÓÚδÀ´ÖÆÔìÒµµÄ×îÖÕ³¡¾°µÄÒ»¸öÍýÏ룬£¬£¬£¬£¬£¬£¬£¬Î´À´Ò»¶¨»á×öµ½ÕâÒ»µã£¬£¬£¬£¬£¬£¬£¬£¬²¢ÇÒÕâÑù×öÍêÒÔºóÕû¸öËùÓеĻúе¡¢ÎïÁÏ¡¢²úÆ·¡¢ÈË£¬£¬£¬£¬£¬£¬£¬£¬ÕâÐ©ÒªËØËùÓÐ»á¸´ÖÆµ½ÏßÉÏ£¬£¬£¬£¬£¬£¬£¬£¬²¢ÇÒ¸÷È˶¼Í¨¹ý´óÊý¾Ý¡¢AIÀ´Çý¶¯£¬£¬£¬£¬£¬£¬£¬£¬ÓÃÈí¼þÀ´½ç˵£¬£¬£¬£¬£¬£¬£¬£¬ÒÔÊÇËü¾ÍÄܹ»ÊµÏÖÔ¶³ÌÔÚÏߵķÇÏÖ³¡ÕâЩ¿ØÖƺÍÔËÓª£¬£¬£¬£¬£¬£¬£¬£¬Í¬Ê±ÆóÒµÐÎ̬Ҳ½«±¬·¢Ò»Ð©×ª±ä£¬£¬£¬£¬£¬£¬£¬£¬ÕâÊÇÎÒÃǶÔδÀ´µÄÉñÍù¡£¡£¡£¡£¡£
ÖÆÔìҵתÐ͵ÄʵÖÊ
Õâ¸öδÀ´µÄÉñÍùÉæ¼°µ½µÄ¼¸¸öת±ä¾ÍÊÇÈý¸ö»¯£¬£¬£¬£¬£¬£¬£¬£¬¸÷È˶¼ÒѾ¶úÊìÄÜÏêÁË£¬£¬£¬£¬£¬£¬£¬£¬ÍøÂ绯¡¢Êý×Ö»¯¡¢ÖÇÄÜ»¯¡£¡£¡£¡£¡£
ÍøÂ绯¸ü¶àÊÇ˵еÄÅþÁ¬£¬£¬£¬£¬£¬£¬£¬£¬¾ÍÊǰѻúе¡¢×°±¸¡¢ÈË¡¢ÎïËùÓÐÒªÅþÁ¬ÍøÂçÉÏ£¬£¬£¬£¬£¬£¬£¬£¬Í¬Ê±»áÓÐËùÓÐÕâЩ¹¤¾ßµÄÊý×Ö»¯£¬£¬£¬£¬£¬£¬£¬£¬¾ÍÊÇ918¹ÙÍøÊý×ÖË«°ûÌ¥¡£¡£¡£¡£¡£×îºóÒ»µã£¬£¬£¬£¬£¬£¬£¬£¬µ±ËùÓÐÕâЩÎïÀí¹¤¾ßºÍÈËÊý×Ö»¯ÒÔºóËü¾Í¿ÉÒÔ°ÑÐÂÒ»´úµÄÊÖÒÕÄܹ»ÍêȫʹÓÃÆðÀ´£¬£¬£¬£¬£¬£¬£¬£¬Ò²¿ÉÒÔ°Ñ»¥ÁªÍøÖ§³ÖµÄÉÌҵģʽÄܹ»Ê¹ÓÃÆðÀ´ÊµÏÖÒ»¸ö×Ô¶¯»¯ÔËÓª¡£¡£¡£¡£¡£¶øÕû¸öת±äµÄ½¹µãÊǹ¤Òµ»¥ÁªÍøÆ½Ì¨¡£¡£¡£¡£¡£
ƽ̨Êǽ¹µã
ÕâÕÅͼÎÒÒѾÓÃÁË¿ìÊ®Äêʱ¼äÁË£¬£¬£¬£¬£¬£¬£¬£¬ÀúÀ´Ã»±ä¹ý£¬£¬£¬£¬£¬£¬£¬£¬ÓÉÓÚÕâ¸öÊÇÎÒÃÇÒ»Ö±ÒÔÀ´¹ØÓÚ¹¤Òµ»¥ÁªÍøÆ½Ì¨×îʵÖʵÄÃ÷È·£¬£¬£¬£¬£¬£¬£¬£¬ËüÒª×öµ½µÄ¼¸µã£¬£¬£¬£¬£¬£¬£¬£¬ÒªÊµÏÖÍòÎﻥÁª°Ñ»úеÄܹ»Á¬ÆðÀ´¡£¡£¡£¡£¡£Òª¹¹½¨ÎïÀí¹¤¾ßµÄÊý×Ö¾¶Ïò£¬£¬£¬£¬£¬£¬£¬£¬È»ºóÔÙ͸¹ý¹¤ÒµÊý¾Ý£¬£¬£¬£¬£¬£¬£¬£¬Êý¾Ý¶´²ìºÍÈ˹¤ÖÇÄÜÈ¥¸¨Öúȥȡ´ú£¬£¬£¬£¬£¬£¬£¬£¬»òÕßÈ¥ÓÅ»¯918¹ÙÍø¹¤ÒµºÍ¹¤ÒµµÄ¾öÒ飬£¬£¬£¬£¬£¬£¬£¬Í¨¹ýÈí¼þͨ¹ýÖÖÖÖÈí¼þÀ´Çý¶¯ÎÒÃÇÎïÀíÌìϵÄÔËÐУ¬£¬£¬£¬£¬£¬£¬£¬×îºóÓÉÓÚËùÓÐÕâÐ©ÒªËØÅþÁ¬µ½»¥ÁªÍøÉÏÃæÀ´ËùÓÐÉç»á»¯ÅþÁ¬£¬£¬£¬£¬£¬£¬£¬£¬ÒÔÊÇËùÓеÄеÄÉÌҵģʽ¶¼»á±¬·¢£¬£¬£¬£¬£¬£¬£¬£¬ÕâÊÇ918¹ÙÍøÒ»¸öÃ÷È·£¬£¬£¬£¬£¬£¬£¬£¬ÎÒÕâÊÇÀÏÉú³£Ì¸ÁË¡£¡£¡£¡£¡£

´Óרҵ»ú¹¹¿´È«Çò¹¤Òµ»¥ÁªÍøÆ½Ì¨
²î±ðµÄרҵ»ú¹¹¶Ô¹¤Òµ»¥ÁªÍøÆ½Ì¨ÓÐÐí¶à½ç˵£¬£¬£¬£¬£¬£¬£¬£¬¿ÉÄܸ÷È˵Ľç˵²»ÍêȫһÑù£¬£¬£¬£¬£¬£¬£¬£¬¿ÉÊÇ×ܵÄÀ´ËµÓм¸¸öÌØµã£¬£¬£¬£¬£¬£¬£¬£¬Ò»¸öÊÇ¿çµØÇø¿çÐÐÒµµÄ£¬£¬£¬£¬£¬£¬£¬£¬ÁíÍâÓÐÆÕ±éµÄ×°±¸ÅþÁ¬ÄÜÁ¦£¬£¬£¬£¬£¬£¬£¬£¬²¢ÇÒ×îºÃÊÇÓжೡ¾°µÄ°²ÅÅģʽ£¬£¬£¬£¬£¬£¬£¬£¬ÒªÓÐ×ã¹»µÄ¿ª·ÅÐÔ£¬£¬£¬£¬£¬£¬£¬£¬ÓÈÆäÖ÷ÒªÊÇÔÚOTÕâÒ»¿é£¬£¬£¬£¬£¬£¬£¬£¬ÔÚÎïÁªÔÚ±ßÑØ£¬£¬£¬£¬£¬£¬£¬£¬¹¤ÒµµÄÊý¾ÝÖÎÀíºÍ¼¯³ÉµÄÄÜÁ¦£¬£¬£¬£¬£¬£¬£¬£¬¶Ëµ½¶ËµÄÓ¦ÓÃÄÜÁ¦£¬£¬£¬£¬£¬£¬£¬£¬ÒÔ¼°ÎÒÃÇѰ³£ÓÐʱ¼ä±»¸÷È˺öÂԵľÍÊÇÎÒÃÇ´ÓÕ½ÂÔºÍÉÌҵģʽ£¬£¬£¬£¬£¬£¬£¬£¬Êг¡ÓªÏúÕû¸ö¹¤ÒµÁ´ÔËÓªµÈµÈÕâ·½Ãæ»áÌåÏÖ³öÀ´µÄһЩÀå¸ïµÄÄÜÁ¦¡£¡£¡£¡£¡£
Gartner IIoTħÁ¦ÏóÏÞ±¨¸æ
¹ú¼Ê×ÅÃûµ÷Ñлú¹¹GartnerÐû²¼µÄ2019ÄêIIoT£¨¹¤Òµ»¥ÁªÍøÆ½Ì¨£©Ä§Á¦ÏóÏÞÆÀѡЧ¹û£¬£¬£¬£¬£¬£¬£¬£¬Ê÷¸ù¿Æ¼¼ÒÀ¸½ÆìϵÄROOTCLOUDƽ̨£¬£¬£¬£¬£¬£¬£¬£¬ÒÔΨһÖйúÆóÒµÉí·ÝÈëÑ¡¹¤Òµ»¥ÁªÍøÆ½Ì¨ÁìÓòÆÀÑ¡¡£¡£¡£¡£¡£Gartner¶Ô918¹ÙÍøÆÀ¼ÛÊÇ˵ÔÚÎïÁª½ÓÈë¡¢Ó¦ÓÃʵ¼ùµÄ°¸Àý¡¢È«Çò»¯ÄÜÁ¦µÈ·½Ãæ¶¼¾ß±¸ÓÅÊÆ¡£¡£¡£¡£¡£ÎÒÃÇÆð²½Ïà¶Ô¿ç¹úƽ̨»¹½ÏÁ¿Íí£¬£¬£¬£¬£¬£¬£¬£¬ÒÔÊÇÎÒÃÇÔÚÔ¸¾°µÄÍêÕû¶È»òÕß˵³ÉÊì¶È·½ÃæµÃ·ÖÊÇÏà¶Ô½ÏÁ¿¿¿ºóµÄ£¬£¬£¬£¬£¬£¬£¬£¬¿ÉÊÇÔÚÖ´ÐÐÁ¦·½Ã棬£¬£¬£¬£¬£¬£¬£¬Â䵨ºÍÏêϸµÄʵ¼ù°¸Àý·½Ã棬£¬£¬£¬£¬£¬£¬£¬ÎÒÃÇÊÇÖÐÆ«ÉÏλÖᣡ£¡£¡£¡£
ÎÒÃÇÒÔΪ¹¤Òµ»¥ÁªÍø½ü¼¸ÄêÓм¸¸öÇ÷ÊÆ£º
´Óµ¥ÌåÓ¦Óõ½ÕûÌåÊý×Ö»¯×ªÐÍ
ÓÉÓÚ¹¤ÒµÓ¦ÓôÓ3.0ʱ´úºã¾ÃÒÔÀ´ÎÒÃǾÍÊÇÒ»¸öµ¥ÌåµÄÓ¦Ó㬣¬£¬£¬£¬£¬£¬£¬ÎҼǵÃÎÒÔÀ´Í³¼Æ¹ýÈýÒ»ÖØ¹¤µÄÐÅϢϵͳ£¬£¬£¬£¬£¬£¬£¬£¬»òÐíÓжþÊ®¼¸¸ö×ÔÁ¦µÄϵͳ»®·ÖÖÎÀí²î±ðµÄ³¡¾°²î±ðµÄÓ¦Ó㬣¬£¬£¬£¬£¬£¬£¬¿ÉÊÇÕâ°ËÊ®¼¸¸ö»¹Ô¶Ô¶²»¿ÉÁýÕÖÆóÒµËùÐèÒªµÄ³¡¾°£¬£¬£¬£¬£¬£¬£¬£¬ÒÔÊǾͷºÆð³öÒ»¸öÊÇÊý¾ÝºÜÂÒ¡£¡£¡£¡£¡£¶þÊÇÓ¦ÓÃÌØÊâÔÓ£¬£¬£¬£¬£¬£¬£¬£¬ÖÖÖÖ¸÷Ñù¼òµ¥µÄרÃÅ»¯µÄÓ¦Ó㬣¬£¬£¬£¬£¬£¬£¬¿ÉÊÇÓ¦ÓÃÖ®¼äÊÇÎÞ·¨ÂòͨÎÞ·¨Ðͬ£¬£¬£¬£¬£¬£¬£¬£¬ÓÈÆäÊÇÐí¶àµÄknow how£¬£¬£¬£¬£¬£¬£¬£¬ºÃ±È˵918¹ÙÍø¹¤ÒÕ£¬£¬£¬£¬£¬£¬£¬£¬ÏÈÉú¸µ¹¤ÒÕµÄknow how£¬£¬£¬£¬£¬£¬£¬£¬ÎÒÃÇһЩÖÊÁ¿ÆÊÎöµÄ¾«Ò棬£¬£¬£¬£¬£¬£¬£¬¾«ÒæÖÊÁ¿ÆÊÎöµÄһЩģ×ӵȵȶ¼Ã»Óв½·¥°ÑËüÈí¼þ»¯¡£¡£¡£¡£¡£ÈýÊǵü´úºÜÊÇÄÑ£¬£¬£¬£¬£¬£¬£¬£¬¾ÍÊÇÕâЩϵͳ֮¼äÊý¾Ý»¯ºÜÊÇÄÑ£¬£¬£¬£¬£¬£¬£¬£¬ÏÖÔÚËùÓÐµÄÆóÒµÎÒÃÇ̸µ½Êý×Ö»¯×ªÐͶ¼ÊÇÒ»¸öÕûÌåתÐÍ£¬£¬£¬£¬£¬£¬£¬£¬ÄãºÜÄѼòµ¥ËµÎÒÖ»×öÒ»¸öMES£¬£¬£¬£¬£¬£¬£¬£¬ÎÒÖ»×öÒ»¸öºóÊг¡Ð§À͵ÄÌáÉý£¬£¬£¬£¬£¬£¬£¬£¬»òÕß˵ÎÒÖ»ÊÇ˵×öijһ¸ö×°±¸µÄ¹¤ÒÕµÄˢС£¡£¡£¡£¡£
¸ü¶àÊÇÒ»¸öÕûÌåÊý×Ö»¯×ªÐÍ£¬£¬£¬£¬£¬£¬£¬£¬ÒÔÊÇÔÚÕâÖÖÐèÇó֮ϾÍÐèÒª×îºÃÊÇÒ»¸öͳһµÄƽ̨Äܹ»°Ñ²î±ðµÄÓ¦Óó¡¾°Äܹ»Ö§³ÖÆðÀ´£¬£¬£¬£¬£¬£¬£¬£¬ÎÞÂÛÊÇÑз¢¡¢Éè¼Æ¡¢ÖÆÔìºÍЧÀÍ£¬£¬£¬£¬£¬£¬£¬£¬Äܲ»¿É°ÑͳһµÄÊý×ÖÄ£×ÓÔÚ²î±ð³¡¾°ÏÂÈ¥Ôõô×öʹÓúÍŲÓᣡ£¡£¡£¡£
ÁíÍ⣬£¬£¬£¬£¬£¬£¬£¬ËüÒªÄܹ»Ö§³Ö¿ìËٵذÑÐÂÒ»´úµÄÐÅÏ¢ÊÖÒÕºÍеÄÊÖÒյĵ¼Èë¡£¡£¡£¡£¡£ÌìÌì¶¼»áÓÐеÄÊÖÒÕ³öÀ´£¬£¬£¬£¬£¬£¬£¬£¬ÔÆ£¬£¬£¬£¬£¬£¬£¬£¬´óÊý¾Ý£¬£¬£¬£¬£¬£¬£¬£¬AI£¬£¬£¬£¬£¬£¬£¬£¬Çø¿éÁ´£¬£¬£¬£¬£¬£¬£¬£¬±êʶÆÊÎö£¬£¬£¬£¬£¬£¬£¬£¬ÏÖÔÚÓÐ5GµÈµÈ£¬£¬£¬£¬£¬£¬£¬£¬Ã¿Ò»¸öеÄÊÖÒÕ³öÀ´ÒÔºóÎÒ×÷Ϊһ¸öÖÆÔìÆóÒµÄã˵²»È¥ÏíÊÜÕâ¸öÐÂÊÖÒÕµÄÀûÒæÅ»áÂäÎ飬£¬£¬£¬£¬£¬£¬£¬¿ÉÊÇ˵ÎÒҪʹÓõ½ÕâЩÐÂÊÖÒÕһûÈ˲ţ¬£¬£¬£¬£¬£¬£¬£¬¶þû³Áµí£¬£¬£¬£¬£¬£¬£¬£¬ÈýÓÖÒª»¨Ðí¶àÇ®£¬£¬£¬£¬£¬£¬£¬£¬ÎÒÔõôÑùÄܲ»¿ÉÓÐÕâÑùÒ»¸ö»úÖÆ£¬£¬£¬£¬£¬£¬£¬£¬Õâôһ¸öƽ̨Äܹ»¿ìËÙ°ïÎÒ°ÑÕâЩÊÖÒÕ¶Ô½Ó¹ýÀ´£¬£¬£¬£¬£¬£¬£¬£¬µ¼Èë½øÀ´£¬£¬£¬£¬£¬£¬£¬£¬ÁíÍâ»á²»»áÓÐÒ»¸ö¹²ÏíµÄ·ÖÏíµÄģʽ£¬£¬£¬£¬£¬£¬£¬£¬Äܹ»°ÑÕâЩÐÂÊÖÒÕ³ÁµíÏÂÀ´µÄÓ¦ÓÃÄܹ»Ïà¶Ô×ÔÖÆµØ¸³Äܵ½ÎÒµÄÖÆÔìÆóÒµ£¬£¬£¬£¬£¬£¬£¬£¬¶ø²»ÊÇ˵רÃÅΪÎÒÕâ¼ÒÖÆÔìÆóÒµ×öÒ»¸öÐÂÊÖÒÕµÄÁ¢ÒìºÍÓ¦Ó㬣¬£¬£¬£¬£¬£¬£¬ÄÇÑù±¾Ç®»ù´¡Êܲ»ÁË£¬£¬£¬£¬£¬£¬£¬£¬ÖÜÆÚÒ²Êܲ»ÁË£¬£¬£¬£¬£¬£¬£¬£¬ÕâÒ²Êǵڶþ¸öͳһµÄÐèÇ󡣡£¡£¡£¡£
µÚÈý£¬£¬£¬£¬£¬£¬£¬£¬ÒªºÜÊǼòÆÓµØ¿ª·¢¡¢°²ÅźÍÔËÓª£¬£¬£¬£¬£¬£¬£¬£¬¸÷ÈËÖªµÀÖÆÔìÆóÒµIT¶¼ÊǶ̰壬£¬£¬£¬£¬£¬£¬£¬ÓÐЩ¶¼Ã»ÓÐIT²¿·Ö£¬£¬£¬£¬£¬£¬£¬£¬Ã»Óв½·¥×öÒ»¸öÖØ´óµÄÔËӪҲûÓв½·¥×öÒ»¸öÖØ´óµÄ¿ª·¢ºÍ°²ÅÅ£¬£¬£¬£¬£¬£¬£¬£¬ÒÔÊÇÔõôÑù×öµ½Ò»¸ö¿ªÏä¼´ÓõÄÕâÖÖSaaS»¯µÄÓ¦Ó㬣¬£¬£¬£¬£¬£¬£¬ÕâÒ²ÊÇÒ»¸öºÜÊÇ´óµÄÌôÕ½£¬£¬£¬£¬£¬£¬£¬£¬ÒÔÊÇÕâÊÇÎÒÃÇÊý×Ö»¯×ªÐ͵ÄÇ÷ÊÆÖ®Ò»¡£¡£¡£¡£¡£
´Ó³µ¼äÎïÁªµ½Éç»á»¯Éú̬
´ÓÏÖÔÚ³µ¼äµÄÎïÁª£¬£¬£¬£¬£¬£¬£¬£¬ÎÒÃǵ¥Ì¨×°±¸×Ô¶¯»¯£¬£¬£¬£¬£¬£¬£¬£¬»úеÈË»¯£¬£¬£¬£¬£¬£¬£¬£¬µ½Õû¸öÉç»áÉú̬µÄÒ»ÖÖÑݱ䡣¡£¡£¡£¡£ÎÒÕâÀï»Á˼¸ÌõÇúÏß¿ÉÄÜ¿´ÉÏÈ¥½ÏÁ¿Öش󣬣¬£¬£¬£¬£¬£¬£¬ÏÖʵÉϾÍÊÇÁ½ÖÖ£¬£¬£¬£¬£¬£¬£¬£¬Ò»ÖÖÊÇ˵Ðí¶àÅóÙ»áÎʹ¤Òµ»¥ÁªÍøºÍ¹¤ÒµÎïÁªÍø¾¿¾¹ÓÐÊ²Ã´Çø±ð£¬£¬£¬£¬£¬£¬£¬£¬ÓÉÓÚ¹¤Òµ»¥ÁªÍøÒѾ·ºÆðºÜ¶à¶àÉÙÄêµÄʱ¼äÁË£¬£¬£¬£¬£¬£¬£¬£¬ÎÒµÄÃ÷È·£¬£¬£¬£¬£¬£¬£¬£¬ÎÒ°ÑËü·Åµ½Ò»¸ö³¡¾°ÏÂÀ´¿´¾Í»á½ÏÁ¿ÇåÎú£¬£¬£¬£¬£¬£¬£¬£¬Ô½ÊÇÔÚ¿¿×ó±ß£¬£¬£¬£¬£¬£¬£¬£¬ºÃ±ÈÎÒÔÚ³µ¼ä»òÕßµ¥Ì¨×°±¸µÄÅþÁ¬ÎÒÔÚ³µ¼äÕâÒ»²ãÒª×öÒ»¸ö¼Ó¹¤ÖÐÐĵÄNCµÄ¿ØÖƵȵȣ¬£¬£¬£¬£¬£¬£¬£¬ÕâÑùһЩԽÊǹŰåµÄÎïÁªºÍÎÒÃǹŰåµÄ×Ô¶¯»¯ÊÇ¿ÉÒÔ½ÏÁ¿ºÃµÄÁýÕֵ쬣¬£¬£¬£¬£¬£¬£¬¿ÉÊÇÔ½Êǵ½³µ¼äµ½ÆóÒµ¼¯Íŵ½¹¤ÒµÁ´ÉÏÏÂÓεĹ¤ÒµÁ´ÆóÒµ£¬£¬£¬£¬£¬£¬£¬£¬µ½È«Éç»áµÄÒ»ÖÖÖÆÔìÐͬºÍÏàÖú£¬£¬£¬£¬£¬£¬£¬£¬ÕâÑùµÄÒ»ÖÖ¾Ö²¿µÄÎïÁª·½·¨¾ÍºÜÄÑÈ¥Öª×ãÕâÑùÒ»¸ö³¡¾°¡£¡£¡£¡£¡£
ÒÔÊÇÔ½ÊÇ´óµÄ³¡¾°Ô½ÊÇ¿ç¶È´óµÄÓ¦ÓÃËü¹ØÓÚ¹¤Òµ»¥ÁªÍøµÄÒÀÀµ¾Í»áԽǿ£¬£¬£¬£¬£¬£¬£¬£¬ºÃ±È˵ÎÒÃÇÔÚ×öһЩ¼¯ÍÅÐÔÆóÒµµÄ»¥Áª¹¤³§£¬£¬£¬£¬£¬£¬£¬£¬¾Ù¸öÀý×Ó£¬£¬£¬£¬£¬£¬£¬£¬×ÅʵÄãµ¥¸ö¹¤³§µÄÎïÁª½â¾ö¼Æ»®ÎÒÃǹŰå3.0ʱ´úµÄ×Ô¶¯»¯ÊÇÍêÈ«¿ÉÒÔ½â¾öµÄ£¬£¬£¬£¬£¬£¬£¬£¬¿ÉÊÇÎÒÔÚÖйúºÃ±È˵ÓжþÊ®¼¸¸ö¹¤³§£¬£¬£¬£¬£¬£¬£¬£¬ÎÒÒª°ÑÕâ¶þÊ®¼¸¸ö¹¤³§Êý¾ÝËѼ¯µ½¼¯ÍÅ×ܲ¿¿ÉÒÔ×öÖÖÖֿ繤³§µÄÆÊÎö£¬£¬£¬£¬£¬£¬£¬£¬¶àά¶ÈµÄºÃ±È˵һÂɹ¤ÒյįÊÎö£¬£¬£¬£¬£¬£¬£¬£¬Õâ¸ö×Åʵ´ÓÐèÇóÀ´½²²»ÊÇÒ»¸öÌØÊâ¸ßÉîµÄÐèÇ󣬣¬£¬£¬£¬£¬£¬£¬Ó¦¸Ã˵ºÜÖÊÆÓµÄÒ»¸öÐèÇ󡣡£¡£¡£¡£
¿ÉÊÇÄãµÄIT¼Ü¹¹£¬£¬£¬£¬£¬£¬£¬£¬¹Å°åµÄ»úе»¯µÄ¼Ü¹¹¾ÍºÜÄÑÖ§³ÖÒ»¸ö¼¯ÍÅÆóÒµ¿çµØÇø¿ç¹¤³§²î±ðµÄÊý¾ÝÆÊÎö£¬£¬£¬£¬£¬£¬£¬£¬µ½ÁËÉÏÏÂÓÎÆóÒµ¾ÍÔ½·¢×ö²»µ½ÁË£¬£¬£¬£¬£¬£¬£¬£¬ÒÔÊÇÕû¸ö¹¤Òµ»¥ÁªÍøÒ»¶¨Ë®Æ½ÉÏÊÇ˳ӦÕâÖÖת±ä£¬£¬£¬£¬£¬£¬£¬£¬´ÓÎÒÃdzµ¼ä¾Ö²¿µÄÎïÁª£¬£¬£¬£¬£¬£¬£¬£¬»òÕß˵´ÓÒ»ÌõºÚµÆ¹¤³§²úÏßµÄ×Ô¶¯»¯µ½ÎÒÕû¸öÔ½À´Ô½°Ñ¹¤ÒµÁ´ÍùÕû¸öÉç»á»¯Ðͬȥ×ߣ¬£¬£¬£¬£¬£¬£¬£¬ËüÐèÒªÓдó¿ç¶ÈµÄÊý¾Ý¹²Ïí£¬£¬£¬£¬£¬£¬£¬£¬Ó¦ÓõĹ²ÏíÄÜÁ¦¡£¡£¡£¡£¡£
´ÓÆóÒµ¼¶ÖÎÀíµ½Éç»á»¯Ðͬ
ÕâÀïÎÒ¸üÏêϸ»Á˼¸¸öʾÒâͼ£¬£¬£¬£¬£¬£¬£¬£¬ÎÒÃÇÒÑÍùÁ½»¯Èںϣ¬£¬£¬£¬£¬£¬£¬£¬ÐÅÏ¢»¯µÄʱ´úÎÒÃǸü¶àÊǵ¥µÄBU»òÕßÊÇÓªÒµÁìÓòµ¥¸öÈí¼þ£¬£¬£¬£¬£¬£¬£¬£¬ØÊºóÎÒÃÇ˵ÐÅÏ¢»¯ËùÓÐÂòͨ£¬£¬£¬£¬£¬£¬£¬£¬T×ÖÐνṹ£¬£¬£¬£¬£¬£¬£¬£¬ÎÒÃǺáÏòÂòͨ£¬£¬£¬£¬£¬£¬£¬£¬´ÓÏúÊÛ¡¢Éè¼Æ¡¢²É¹º¡¢ÖÆÔì¡¢ÎïÁ÷µÈµÈËùÓÐÂòͨ£¬£¬£¬£¬£¬£¬£¬£¬×ÝÏò´ÓÓªÏúµÄ¶©µ¥µ½ERP£¬£¬£¬£¬£¬£¬£¬£¬µ½MES£¬£¬£¬£¬£¬£¬£¬£¬µ½Õû¸ö×°±¸×Ô¶¯»¯£¬£¬£¬£¬£¬£¬£¬£¬µ¥¸öÆóÒµ°Ñ×ÝÏòºÍºáÏòÂòͨÐγÉÒ»¸öÐÅÏ¢»¯ºÜÊÇÇ¿µÄÆóÒµ£¬£¬£¬£¬£¬£¬£¬£¬Õâ¸öÊÇÎÒÃÇÔÚ3.0ʱ´úÄѶȺÜÊǴ󣬣¬£¬£¬£¬£¬£¬£¬×ÝÈ»ÔÚ3.0ʱ´úҲûÓм¸¸öÆóÒµÕæÕýÔÚºáÏò×ÝÏòÔÚÆóÒµÄÚ²¿È¥ÂòͨµÄ¡£¡£¡£¡£¡£
ÏÖÔÚÎÒÃÇÒѾÉý¼¶µ½Õû¸ö¹¤ÒµÁ´µÄ¹¤Òµ¼¯Èº£¬£¬£¬£¬£¬£¬£¬£¬¹¤ÒµÁ´ÏÖÔÚÒѾÓкÜÊǶàµÄÕýÔÚ±¬·¢µÄÎÒÃÇ˵¹¤ÒµÁ´µÄÒ»ÖÖеÄģʽÒѾ·ºÆðÁË£¬£¬£¬£¬£¬£¬£¬£¬ÔÚÏúÊÛ»·½Ú¿ÉÄÜÒѾÓÐһЩרÃŵÄÏúÊÛÆ½Ì¨ÔÚ×ö»¥ÁªÍø»¯µÄÏúÊÛ£¬£¬£¬£¬£¬£¬£¬£¬Ò²»áÓÐһЩרÃŵÄÉè¼ÆÊ¦Æ½Ì¨È¥×öһЩ£¬£¬£¬£¬£¬£¬£¬£¬°ÑÉè¼ÆÊ¦µÄÖÇ»ÛÍŽáÆðÀ´×öÉç»á»¯µÄÉè¼Æ£¬£¬£¬£¬£¬£¬£¬£¬Ò²»áÓÐһЩ¼¯²Éƽ̨ȥ×öһЩ²É¹ºµÈµÈ£¬£¬£¬£¬£¬£¬£¬£¬¶¼ÓÐÁË¡£¡£¡£¡£¡£
¿ÉÊÇ£¬£¬£¬£¬£¬£¬£¬£¬ÖÆÔ죬£¬£¬£¬£¬£¬£¬£¬¹²ÏíÖÆÔìÕâÒ»¿éÏà¶ÔÕâЩƽ̨À´½²ÕվɽÏÁ¿Ç·È±µÄ£¬£¬£¬£¬£¬£¬£¬£¬ÓÉÓÚÕâÒ»¿éÊÇ×îÄѵ쬣¬£¬£¬£¬£¬£¬£¬ÔõôÑù°Ñ²î±ðµÄ¹¤³§»òÕß˵ͳһ¸ö¹¤Òµ¼¯ÈºÄÚÀï²î±ðµÄÖÆÔìµÄÄÜÁ¦£¬£¬£¬£¬£¬£¬£¬£¬ÔõôÑùÄð³ÉÒ»¸öÖÆÔìÆ½Ì¨È¥Äܹ»¸úÉÏÏÂÓεIJɹºÆ½Ì¨»òÕßÊÇÏúÊÛÆ½Ì¨È¥¶Ô½Ó£¬£¬£¬£¬£¬£¬£¬£¬ÐγÉÕæÕýµÄÕâÖÖ¹¤ÒµÁ´¼¯ÈºµÄÉú̬¼¶µÄÏàÖú£¬£¬£¬£¬£¬£¬£¬£¬Õâ¸öÊǺÜÊÇÄѵ쬣¬£¬£¬£¬£¬£¬£¬¿ÉÊÇÒ²ÊÇÓкÜÊÇ´óÐèÇ󣬣¬£¬£¬£¬£¬£¬£¬×î½ü¸÷ÈËÒ²ÖªµÀһЩÔÚÕâ·½Ãæ×öÁËһЩÀÖ³Éʵ¼ùµÄÆóÒµÉú³¤·Ç³£¿£¿£¿£¿£¿£¿ì¡£¡£¡£¡£¡£
ƾ֤¹¹Ïë½ÓÏÂÀ´ÔÚÿһ¸ö¹Å°åÐÐÒµ£¬£¬£¬£¬£¬£¬£¬£¬ÈκÎÒ»¸ö¹Å°åÐÐÒµ¶¼»áÐγÉÕâÑùÒ»ÖÖÐÂÒ»´úµÄ¹¤ÒµÁ´¼¶µÄÖÆÔìµÄÐÂģʽ£¬£¬£¬£¬£¬£¬£¬£¬¶øÔõôÑùȥʹÓù¤Òµ»¥ÁªÍøÆ½Ì¨µÄÄÜÁ¦¿ìËÙÈ¥¹¹½¨ÆðÕâÑùÒ»ÖÖ¹¤ÒµÁ´¼¶µÄеÄÉú²úģʽ£¬£¬£¬£¬£¬£¬£¬£¬Ò²ÊÇÇ÷ÊÆÖ®Ò»¡£¡£¡£¡£¡£
¸ùÔÆÆ½Ì¨¶¨Î»ÓÚ¹¤Òµ»¥ÁªÍø²Ù×÷ϵͳ

ÆÕÊÊÖйú£¬£¬£¬£¬£¬£¬£¬£¬¼ÛÖµµ¼Ïò
ÄþÏĹ²Ïí°¸Àý-¸³ÄÜÁúÍ·ÆóÒµ¹¹½¨ÐÐҵƽ̨
ÓÅÁ¦µçÇý¶¯°¸Àý-¸³ÄÜд´ÆóÒµ¿ìËÙµü´úÉú³¤
ÆÕ´ÄÂõË¹ÌØ°¸Àý-¸³ÄÜÒþÐιھüÈ«Çò»¯ÔËÓª
¸ùÔÆ¸³ÄܹãÖݶ¨ÖƼҾ߹¤ÒµÁ´Æ½Ì¨°¸Àý
È«ÇòµÚ32¸öµÆËþ¹¤³§Âä»§¸£Ì￵Ã÷˹
GartnerÓëÊ÷¸ù¿Æ¼¼ ÍŽáÐû²¼°×ƤÊé
ÖÆÔìÆóҵʹÓù¤Òµ»¥ÁªÍøÆ½Ì¨µÄ·¾¶
¹¤Òµ»¥ÁªÍøÉú³¤µÄ5µãת±ä
¹¤Òµ»¥ÁªÍøÉú³¤ÖеÄÕϰ
¹¤Òµ»¥ÁªÍøÉú³¤ÖÐÈÔÈ»±£´æÒ»Ð©Õϰ£¬£¬£¬£¬£¬£¬£¬£¬ÖØÆ¯ºó£¬£¬£¬£¬£¬£¬£¬£¬Çå¾²£¬£¬£¬£¬£¬£¬£¬£¬±¾Ç®µÈ¡£¡£¡£¡£¡£Õâ¸ö±¾Ç®¼Ç¹ÒÎÒÇ°ÃæÒѾ·ÖÏí¹ýÁË£¬£¬£¬£¬£¬£¬£¬£¬¹¤Òµ»¥ÁªÍøÆ½Ì¨ÈôÊÇÇ·ºà¹ýÕâÖÖ·ÖÏí±¾Ç®µÄģʽ£¬£¬£¬£¬£¬£¬£¬£¬Ç·ºà¹ýÕâÖÖ֪ʶµÄSaaS»¯µÄ¶©ÔĵÄģʽ£¬£¬£¬£¬£¬£¬£¬£¬ÄãÊǺÜÄѽṹ»¯È¥°ÑÕâ¸ö±¾Ç®½µÏÂÀ´£¬£¬£¬£¬£¬£¬£¬£¬¿ÉÊÇÕâ¸öÓÖÊÇÄѶȺÜÊÇ´óµÄ£¬£¬£¬£¬£¬£¬£¬£¬ÒÔÊÇÕâÒ»µãÔÚÏÖÔÚ»¹ÒÀÈ»Êǹ¤Òµ»¥ÁªÍøÆÕ¼°µÄÒ»¸öÖ÷ÒªµÄÕϰ¡£¡£¡£¡£¡£»£»£»£»£ÉÐÓÐÒ»¸öÕϰ£¬£¬£¬£¬£¬£¬£¬£¬ÊÖÒÕ²»¿ÉÊ죬£¬£¬£¬£¬£¬£¬£¬Õû¸ö¹¤Òµ»¥ÁªÍøÁìÓò£¬£¬£¬£¬£¬£¬£¬£¬º£ÄÚ×öƽ̨µÄÎÒÃÇËã×îÔçÖ®Ò»µÄÁË£¬£¬£¬£¬£¬£¬£¬£¬Ò²¾ÍËÄÄê×óÓÒµÄʱ¼ä£¬£¬£¬£¬£¬£¬£¬£¬ÒÔǰµ¥¸öÆóÒµÄÚ²¿×öÁË¿ÉÄÜÓÐÊ®À´ÄêµÄÓ¦Ó㬣¬£¬£¬£¬£¬£¬£¬¿ÉÊÇÕûÌåÀ´½²×öÒ»¸ö¹¤Òµ»¥ÁªÍøÆ½Ì¨Ò²²Å·ºÆð¼¸Äêʱ¼ä£¬£¬£¬£¬£¬£¬£¬£¬ÒÔÊÇÕûÌå¶øÑÔÊÖÒÕ»¹²»ÊǺܳÉÊì
µã»÷Á´½Óhttps://www.wjx.top/jq/65068103.aspx£¬£¬£¬£¬£¬£¬£¬£¬<span style="margin: 0px; padding: 0px; max-width: 100%; box-sizing: border-box !important; word-wrap: break-word !important; font-family: -apple-system-font, BlinkMacSystemFont, " helvetica="" neue",="" "pingfang="" sc",="" "hiragino="" sans="" gb",="" "microsoft="" yahei="" ui",="" yahei",="" arial,="" sans-serif;="" font-style:="" normal;="" font-variant-ligatures:="" font-variant-caps:="" font-weight:="" letter-spacing:="" 0.544px;="" orphans:="" 2;="" text-align:="" justify;="" text-indent:="" 34px;="" text-transform:="" none;="" white-space:="" widows:="" word-spacing:="" 0px;="" -webkit-text-stroke-width:="" background-color:="" rgb(255,="" 255,="" 255);="" font-size:="" 15px;="" color:="" rgb(0,="" 0,="" 0);"="">»ñÈ¡°×ƤÊé¡£¡£¡£¡£¡£
ÈôÊÇÄúÏëÏàʶ¸ü¶àÊ÷¸ù¿Æ¼¼Îª¹¤ÒµÆóÒµÌṩµÄ¹¤Òµ»¥ÁªÍø½â¾ö¼Æ»®£¬£¬£¬£¬£¬£¬£¬£¬¿ÉÒÔÖ±½Óµã»÷ÍøÒ³ÓÒ·½µ¯¿òµÄ“ÁªÏµ918¹ÙÍø”£¬£¬£¬£¬£¬£¬£¬£¬»òÕßÖ±½Ó²¦´òÊ÷¸ù¿Æ¼¼µÄÈÈÏߣº400-868-1122

400-868-1122
¸ùÔÆ-¹¤ÒµÇ÷ÊÆÆÊÎö

·µ»Ø



















